1、引言
国民经济的持续增长,对电力的需求越来越大。我国电力构成以煤电为主,因此煤炭消耗量及二氧化硫排放量也迅速增加。随着我国环保事业的不断发展和环保法规的不断完善,国家对二氧化硫排放提出更加严格的标准,火电厂逐步采取脱硫措施已势在必行,这将是今后一个时期内的治理对象。
脱硫,是指将煤中的硫元素用钙基等方法转化为固体,防止燃烧时生成SO2污染环境和大气 。
2、脱硫种类
通过对国内外脱硫技术以及国内电力行业引进脱硫工艺试点情况的分析研究,目前脱硫方法一般可划分为燃烧前脱硫、燃烧中脱硫和燃烧后脱硫等3类。
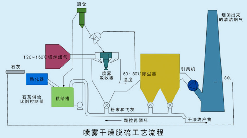
其中燃烧后脱硫,又称烟气脱硫(Flue gas desulfurization,简称FGD),在FGD技术中,按脱硫剂的种类划分,可分为以下五种方法:以CaCO3(石灰石)为基础的钙法,以MgO为基础的镁法,以Na2SO3为基础的钠法,以NH3为基础的氨法,以有机碱为基础的有机碱法。世界上普遍使用的技术是钙法,所占比例在90%以上。下面就以钙法为例,详细介(CaCO)绍石灰石粉在脱硫工艺中的应用。

3、钙法脱硫
石灰石—石膏法脱硫工艺是世界上应用广泛的一种脱硫技术,日本、德国、美国的火力发电厂采用的烟气脱硫装置约90%采用此工艺。
它的工作原理是:将石灰石粉加水制成浆液作为吸收剂泵入吸收塔与烟气充分接触混合,烟气中的二氧化硫与浆液中的碳酸钙以及从塔下部鼓入的空气进行氧化反应生成硫酸钙,硫酸钙达到一定饱和度后,结晶形成Ca(OH)2(二水石膏)。经吸收塔排出的石膏浆液经浓缩、脱水,使其含水量小于10%,然后用输送机送石膏贮仓堆放,脱硫后的烟气经过除雾器除去雾滴,再经过换热器加热升温后,由烟囱排入大气。由于吸收塔内吸收剂浆液通过循环泵反复循环与烟气接触,吸收剂利用率很高,钙硫比较低,脱硫效率可大于95%。

4、工艺原理
将石灰石粉磨制150目左右,用压缩空气喷射到炉内*温度区,并使脱硫剂石灰石粉与烟气有良好的接触和反应时间,石灰石受热分解成氧化钙和二氧化碳,再与烟气中二氧化硫反应生成硫酸钙和亚硫酸钙,被氧化成硫酸钙。

5、流量控制必要性
系统包括一个石灰石粉仓,粉仓设置一个下料口,出口由一个气力输送系统输送石灰石粉炉内。物料通过石灰石粉仓下部的手动插板阀,进入下料料仓。打开下料料仓的排料阀,流入变频调节的给料螺旋输料机,利用压缩空气将物料吹送到锅炉炉膛内。MF3000微波固体流量计可通过系统软件累积每小时的输送量,也可以显示管道内的瞬时流量值,可校验螺旋输送机的实际输送能力。

物料通过下料阀进入下料仓,下料仓与螺旋输送机的输送气连通,料仓与输送气源压力平衡,下料稳定均匀。MF3000微波固体流量计安装在进入炉膛内的管道上,实时检测管道内的瞬时流量值。如流量增大,系统软件可通过输出4-20mA来调节螺旋输料机转速,改变送料量,避免资源浪费。也可通过软件显示累积流量值,也就是一天的实际送料量。因为锅炉内燃烧煤的含硫量不同,有大有小,如果一直都按一个流量值输送石灰石粉,当燃烧含硫量小的煤时,肯定有一部分石灰石粉起不到脱硫作用,浪费资源。降低石灰石粉的消耗量是保证脱硫系统经济运行的重要方面。
以一个年发电能力为200MW的电厂为例,一天的石灰石粉输送量为2000t,一年的输送量的730000t,目前石灰石粉价格约为170元/t,一年的总值为1.24亿。通过安装MF3000微波固体流量计实时监测管道内石灰石粉流量,合理输送石灰石粉,资源配置,优化能源利用,提高石灰石粉的利用率,避免资源浪费,可节约石灰石粉用量约20%,每年为电厂节约成本约2480万元,对于脱硫车间来说是一笔不小的成本。

